In the evolving landscape of global power generation, the demand for efficiency, reliability, and reduced environmental impact has never been higher. As traditional coal-fired power plants phase out in favor of cleaner alternatives, the Combined Cycle power plant has emerged as the industry standard for bridging the gap between natural gas availability and grid stability. By ingeniously harnessing energy from two distinct thermodynamic cycles in a single facility, these plants achieve levels of fuel efficiency that were previously considered impossible, making them a cornerstone of the modern energy mix.
Understanding the Mechanics of Combined Cycle Power Generation

The core philosophy of a Combined Cycle system is the integration of a gas turbine and a steam turbine to drive a common power generation process. Unlike a simple cycle plant, which exhausts its hot gases directly into the atmosphere, a combined cycle system captures that waste heat to generate additional electricity. This dual-use strategy significantly boosts the plant’s net thermal efficiency, often pushing it beyond the 60% threshold compared to the 30-40% efficiency typical of traditional single-cycle units.
The process typically follows these stages:
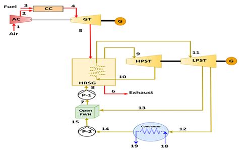
- The Brayton Cycle (Gas Turbine): Air is compressed and mixed with fuel—usually natural gas—and ignited. The resulting high-pressure, high-temperature gas expands through a turbine, rotating the generator to produce electricity.
- Heat Recovery: Instead of being released, the hot exhaust gas from the turbine—which can reach temperatures of over 600°C—is channeled into a Heat Recovery Steam Generator (HRSG).
- The Rankine Cycle (Steam Turbine): Inside the HRSG, the heat turns water into high-pressure steam. This steam then powers a steam turbine, which drives a second generator to produce even more power without consuming additional fuel.
Key Advantages for Modern Energy Grids
The versatility of the Combined Cycle model makes it particularly attractive for grid operators tasked with managing intermittent renewable energy sources like solar and wind. Because these plants can be ramped up or down relatively quickly, they provide essential support for grid stabilization.
| Feature | Combined Cycle | Simple Cycle |
|---|---|---|
| Thermal Efficiency | 55% – 63% | 30% – 42% |
| Fuel Consumption | Lower | Higher |
| Operational Flexibility | Moderate | High |
| Environmental Impact | Lower CO2 per MWh | Higher CO2 per MWh |
⚠️ Note: Always ensure that the water quality in the HRSG is strictly maintained; impurities can lead to corrosion in steam turbines, significantly reducing the lifespan of expensive rotating equipment.
Operational Efficiency and Sustainability
One of the most compelling arguments for adopting Combined Cycle technology is its reduced carbon footprint. Because these plants produce significantly more electricity for every unit of natural gas consumed, they emit less carbon dioxide than conventional thermal power plants. Furthermore, natural gas burns cleaner than coal, resulting in significantly lower emissions of sulfur dioxide and nitrogen oxides, which are primary contributors to smog and acid rain.
Beyond environmental metrics, the economic viability of these plants is rooted in:
- Fuel Diversity: Many modern turbines are designed to handle varying fuel compositions, offering operators protection against volatile natural gas markets.
- Reduced Land Footprint: By combining two cycles into one integrated footprint, these plants are more space-efficient than building separate facilities.
- Maintenance Scheduling: Modern diagnostic tools allow operators to perform predictive maintenance on both the gas and steam portions, minimizing downtime.
Technological Innovations Driving Progress
The future of Combined Cycle power is being shaped by digitalization and advanced materials. Turbine blades are now being manufactured with superalloys capable of withstanding extreme heat, allowing for even higher firing temperatures that correlate directly to higher efficiency. Furthermore, software-driven "Digital Twins" allow engineers to simulate operational loads, optimizing the fuel-to-air ratio in real-time to maintain maximum output regardless of ambient weather conditions.
Hydrogen co-firing is another frontier. As the industry looks toward deep decarbonization, many manufacturers are testing the ability of Combined Cycle plants to burn a blend of natural gas and hydrogen. This capability effectively future-proofs existing infrastructure, allowing operators to transition to carbon-neutral fuels gradually as they become more commercially viable and accessible.
💡 Note: When integrating hydrogen into existing gas turbine systems, it is vital to consult with the original equipment manufacturer (OEM) to ensure the combustion chambers are rated for the higher flame speeds and different thermal profiles of hydrogen-rich fuels.
Economic Considerations and Investment Trends
Capital investment in Combined Cycle infrastructure requires a long-term outlook. While the initial costs of constructing an HRSG and a steam turbine tandem are high, the operational expenditure is significantly lower than that of legacy coal plants due to lower fuel costs and lower carbon tax burdens. Investors are increasingly favoring these projects because they offer a reliable return on investment while fitting into the long-term ESG (Environmental, Social, and Governance) goals of major utility companies.
Furthermore, regional policy plays a significant role. Governments incentivizing the transition from coal to cleaner natural gas are often providing tax credits or priority dispatch status to Combined Cycle facilities, further cementing their role as the "baseload" backup for a cleaner grid. By providing a stable, reliable, and efficient source of power, these plants allow for the continued expansion of renewables, which might otherwise struggle to maintain grid frequency during low wind or solar availability.
As we look toward the horizon of power generation, it becomes clear that the synergy provided by the Combined Cycle process is indispensable. By maximizing the utility of fuel through heat recovery, these plants deliver essential performance while aligning with the necessary shift toward lower emissions. They function as the backbone of current energy infrastructure, providing the operational agility needed to handle the transition to greener grids. As material science and digital optimization continue to push the boundaries of thermodynamic performance, these systems will remain a focal point of innovation, ensuring that electricity generation remains both efficient and responsible for years to come.
Related Terms:
- simple cycle vs combined
- combined cycle diagram
- combined cycle vs simple cycle
- combined cycle power plant meaning
- combined cycle generator
- combined cycle power generation